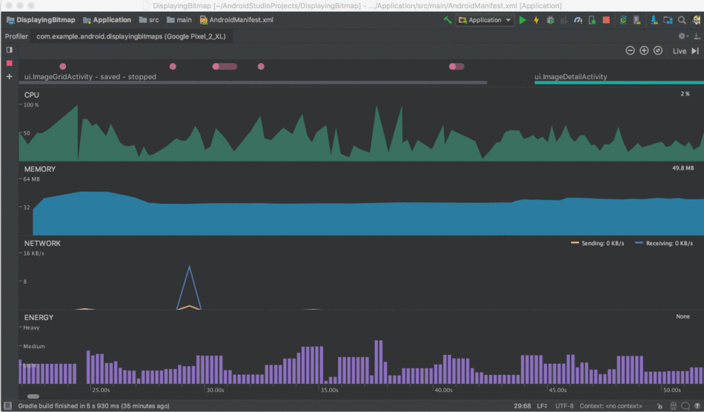
Good news, Android developers: Android Studio 3.2 beta, previewed at this year’s Google I/O conference, is now available for your downloading pleasure. For those new to the Android operating system, Android Studio is Google’s “official” IDE (integrated development environment) for Android apps, and each new iteration usually comes with features that make development a little bit easier. With Android Studio 3.2, those features include emulator snapshots (useful for documenting your work) and support for the Android App Bundle, a new publishing format with smaller app download sizes. For those concerned about their app’s impact on the user’s device, the new version of Studio also has an Energy Profiler, which visualizes the app’s estimated energy usage. If you ever suspected that your Android app was having a negative impact on the battery life of users’ phones, now’s your chance to diagnose the problem:
Even if you didn’t attend this year’s I/O, Google was kind enough to release a series of videos that break down its latest development tools, from a generalized overview to more detail-intensive sessions (for example, best practices for using compilers in Android Studio). A full list of these videos is available on Google’s Developers Blog (scroll down). Beyond Android Studio 3.2, Google plans on focusing more on stability, build times, and other quality improvements. “We continue to invest in quality because we know that millions of app developers spend almost everyday in Android Studio and need a reliable set of tools,” the company wrote in a blog posting devoted to Studio 3.2. That being said, the latest version of the IDE includes over 450 bug fixes, in addition to squishing some memory leaks and performance issues. The previous version of Android Studio, 3.1, implemented some key tooling for Kotlin, which recently became a “first class” programming language for Android development. If you want to build Android apps, knowledge of Java is essential, but Kotlin could become just as important in coming years.
Even if you didn’t attend this year’s I/O, Google was kind enough to release a series of videos that break down its latest development tools, from a generalized overview to more detail-intensive sessions (for example, best practices for using compilers in Android Studio). A full list of these videos is available on Google’s Developers Blog (scroll down). Beyond Android Studio 3.2, Google plans on focusing more on stability, build times, and other quality improvements. “We continue to invest in quality because we know that millions of app developers spend almost everyday in Android Studio and need a reliable set of tools,” the company wrote in a blog posting devoted to Studio 3.2. That being said, the latest version of the IDE includes over 450 bug fixes, in addition to squishing some memory leaks and performance issues. The previous version of Android Studio, 3.1, implemented some key tooling for Kotlin, which recently became a “first class” programming language for Android development. If you want to build Android apps, knowledge of Java is essential, but Kotlin could become just as important in coming years.